GESTIÓN DE LA CADENA DE SUMINISTRO DEL SECTOR DE LA SALUD Y LAS FARMACÉUTICAS

La solución perfecta para la cadena de suministro del sector de la salud y las farmacéuticas

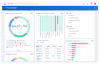
Tablero de mando de aprovisionamiento que muestra los gastos en proveedores por categorías, los gastos de facturas gestionados frente a los no gestionados, los principales proveedores según los gastos y los pedidos de compra no facturados.

LO QUE PUEDE HACER

Sourcing, gestión de compras y reabastecimiento

Cree una cadena de suministro sin eslabones débiles para fomentar una atención uniforme. Workday le ayuda a trabajar de manera más eficiente y a reducir los costes mediante la automatización del proceso source-to-pay.

Además, gracias a estas herramientas diseñadas específicamente para el sector de la salud y las farmacéuticas, podrá fomentar buenas relaciones con los proveedores, minimizar los gastos impredecibles, mitigar los riesgos y potenciar un aprovisionamiento de alto rendimiento.

FUNCIONES DESTACADAS
  • Planificación y análisis de gastos
  • Búsqueda y gestión de proveedores
  • Gestión de contratos
  • Gestión de artículos
  • Procurement
  • Inventario
  • Cuentas por pagar

El futuro de la cadena de suministro del sector de la salud y las farmacéuticas está en el entorno cloud. Vea cómo puede ayudarle Workday.

Inventario en dos teléfonos móviles

Gestión ágil y eficaz de la cadena de suministro

 

Una visión integral de los gastos

Vea con claridad en qué gasta su dinero y cómo puede ahorrar. Hemos combinado la gestión de las finanzas y la cadena de suministro en un solo sistema para ofrecerle unos insights nunca vistos.

 

Workflows que confluyen

Con Workday, todos los procesos de la organización se mantienen integrados. Desde el proceso procure-to-pay y almacenamiento hasta el reabastecimiento: es más fácil que nunca mantener todo en marcha al mismo tiempo.

 

Una aplicación móvil para todo

Gracias a nuestra aplicación móvil nativa, no se le escapará nada. Acelere las tareas de inventario, simplifique la recepción, apruebe solicitudes y compruebe el estado de los suministros sobre la marcha desde su dispositivo móvil.

"Con Workday, disfrutamos de una forma completamente nueva de trabajar con nuestros proveedores, de modo que no solo podemos ofrecerles información, sino que también tenemos la posibilidad de supervisar los beneficios que nos están reportando".

''

Abastecimiento estratégico incomparable

Mantenga el nivel de compromiso de las partes interesadas y los proveedores y compruebe directamente la repercusión que tiene en la ROI. Workday Strategic Sourcing le ayuda a reducir los gastos inesperados, crear y gestionar contratos, mejorar su relación con los proveedores, mitigar los riesgos y mucho más.

''

Proceso procure-to-pay optimizado

Impulse la eficiencia y garantice el cumplimiento normativo con una automatización integral. Workday Procurement facilita la fijación de precios, la gestión de políticas y los procesos.

''

Gestión del inventario en tiempo real

Sepa exactamente de qué suministros dispone en cada ubicación. Con Workday Inventory, es fácil supervisar y asignar suministros clave, incluidos artículos fuera de lo común y consignados.


Descubra cómo podemos ayudarle a impulsar el futuro de la salud

¿Hablamos?
Póngase en contacto.